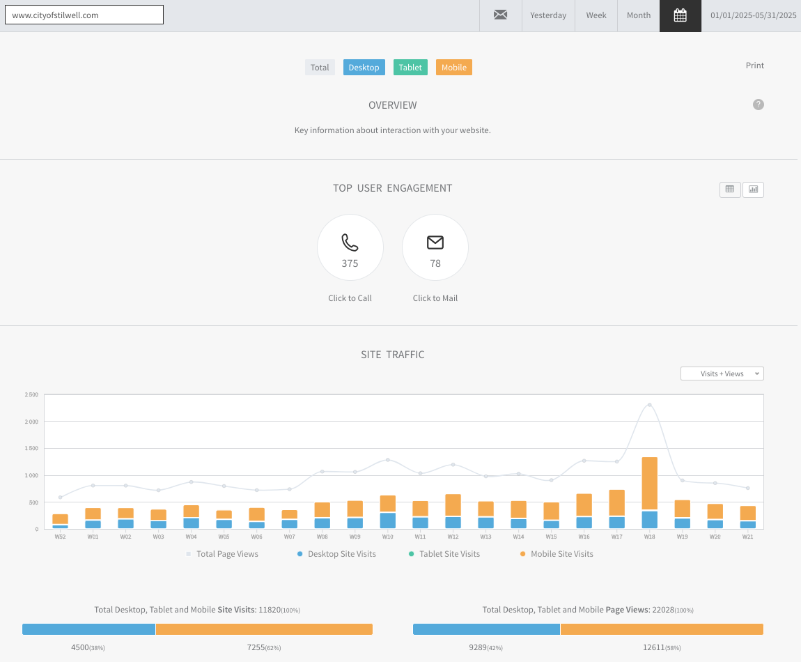
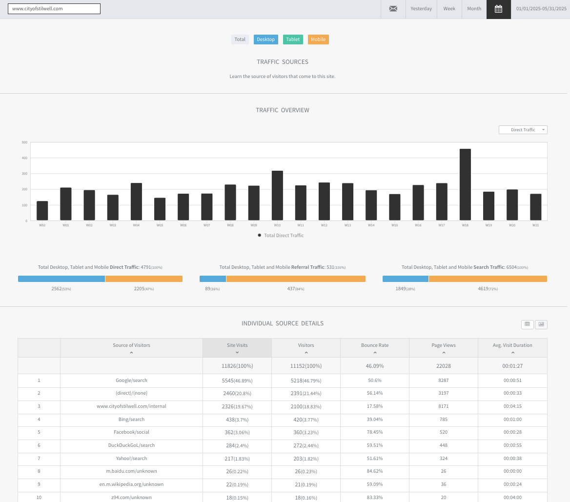
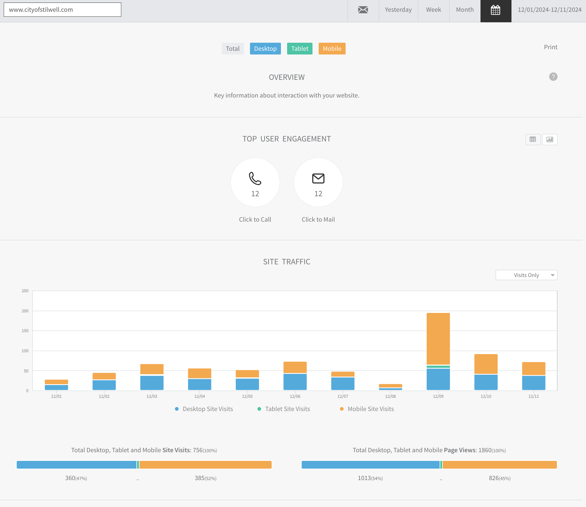
Website Traffic Reports
Server reports are generated by Duda, including 1) Overview, 2) Content Data, 3) Traffic Sources, 4) Geolocation, 5) Engagement and 6) Browsers/Operating Systems. This data is processed directly from the server log files, which are 100% reliable.
































